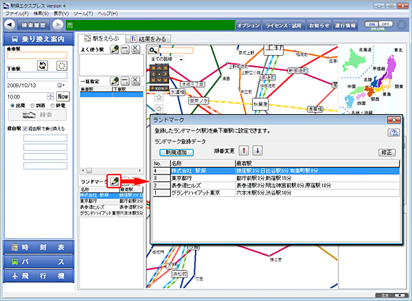
ランドマーク登録
あらかじめ登録したランドマークから検索できます。会社など良く行く場所をランドマークに登録しておくと便利です。ランドマーク登録画面を開く
「駅をえらぶ」画面で「編集」ボタンを押します。
- ランドマークリストが表示されますので「新規追加」ボタンを押してください。

ランドマークを登録する
ステップ 1
ランドマーク名を入力します。
- [名称]を入力してください。(全角、半角、ひらがな、カタカナ、アルファベット)
- [よみ]は必ずひらがなで入力してください。

ステップ 2
最寄駅情報を入力します。
- [駅名]を入力してください。駅名を入力すると、周辺の地図が表示されます。

ステップ 3
場所を決定します。
- 地図画面をダブルクリックすると、旗マークが移動します。

※ランドマークが画面に表示できない場合は、画面端に旗マークを移動後[地図更新]ボタンを押してください。画面の中心が移動します。ステップ 4
交通手段を設定します。
- ◇最寄駅までの[交通手段]と[所要時間]および[料金]を入力してください。
- 交通手段は、プルダウンリストから選択することができます。
※ここで入力された情報が乗り換え案内の結果にも反映されます。 
ステップ 5
最寄り駅が複数ある場合
- 最寄り駅がいくつかある場合はその駅と交通手段を設定してください。(合計3駅まで)
ステップ 6
追加ボタンを押します。
- [追加]ボタンを押すことによりランドマークが追加されます。
ランドマークを乗車駅/下車駅に設定する
「駅をえらぶ」画面でランドマークを指定します。
- [乗車駅]か[下車駅]にカーソルがある状態でランドマークをダブルクリックしてください。
※ランドマークは[経由駅]には指定できません。 ![[乗車駅]/[下車駅]の指定](images/man/m30_landmark_img06.gif)
ランドマークを編集する
「駅をえらぶ」画面で「編集」ボタンを押します。
- ランドマークリストが表示されます。

順番変更
- ランドマークの一覧は[↑][↓]ボタン、またはドラッグ&ドロップで順序を変えることができます。

修正および削除
- ランドマークを選択してボタンを押すと、登録したデータを修正することができます。
![[修正][削除]](images/man/m30_landmark_img09.gif)
ランドマークを基点とした乗り換え検索結果画面

- ランドマークを乗車駅/下車駅にして乗り換え検索を行います。
- 最寄駅が複数登録してある場合には、設定時刻や経路により最適な最寄駅を自動選択して検索します。